Comparing Metric Value with its Past Values
Overview
Suppose you notice a spike in the CPU percentage values of an EC2 instance at a specific time and want to compare it with its values from a previous time interval to determine if the spike was abnormally high. Compare past and present metric values effortlessly using Motadata AIOps' powerful Metric Comparison feature.
Navigation
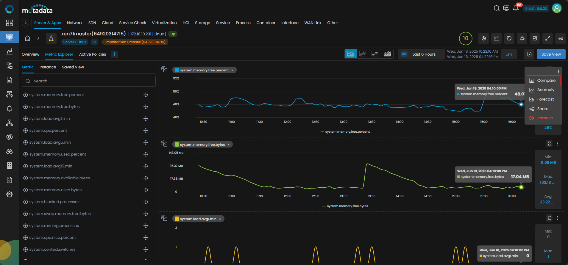
Drag and drop the metric, CPU percentage in this case, for which you want to view the current values and compare it with the past values. After adding the metric to the metric explorer, click on .

Now, Select Compare to start the comparison.
Example
To understand the time frames of metric values, let us take an example.
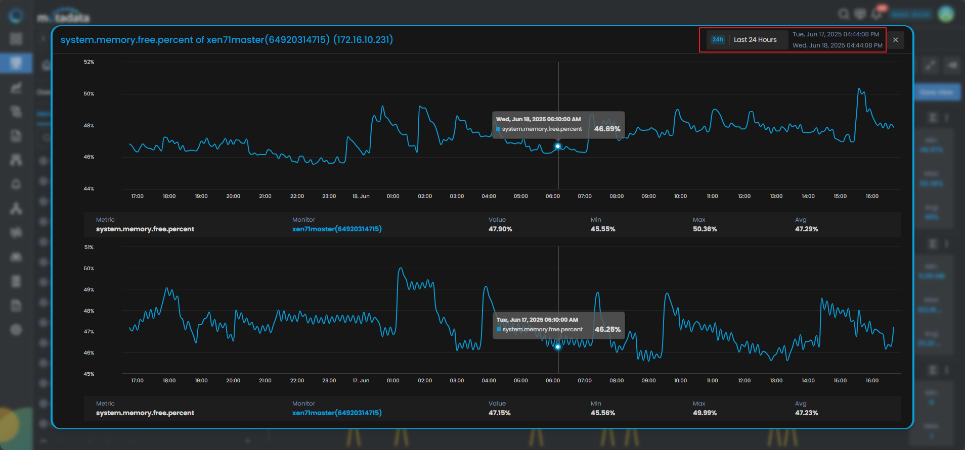
Suppose, you start comparing metrics at 14:30 on 21st January. You have set the time frame as Last 24 hours. This will enable you to view the metric values for the past 24 hours i.e., CPU percentage values from 14:30, 20th January till 14:30, 21st January.
You can compare these CPU Percentage values with the CPU Percentage values of 24 hours before 14:30, 20th January in the panel below i.e, values from 14:30, 19th January till 14:30, 20th January.

Here, you can see the CPU percentage values of the past 24 hours. You can compare these with the values of the CPU percentage of the 24 hours before that.
Using the Compare feature you can analyze the metric values from the selected time frame and compare these values with metric values from a similar window of time preceding the selected time frame.